Смеситель «Елочка» 
 с тройником

 <<[В начало]>>

[Материалы] [Евроремонт] [Дача] [Ремонт быт. техники] [Мастерская]

Форум
----------------------------
Материалы для строительства и ремонта

Бетоны и растворы,

Лакокраски

Клей на лбой вкус

Строительные клеи

Шпаклёвки


Герметики

ДСП


ДВП

И многое другое...
-----------------------------
Евроремонт

Порядок проведения ремонта

Клеим еврообои

Керамическая плитка

Потолки

Советы при покраске

Как сделать арку

Жидкие обои

Какой бывает ПОЛ


Клеим Нетканые обои
-----------------------------
Дача

Ремонт стен домов

Смена нижних венцов

Вывешивание дома

Фундаменты

Кровля

Грибок домовый

Сад и огород

Приготовление вина

Дренаж садового участка

Лестницы в саду

Деревянные перегородки в дачном строительстве

Стены в дачных домиках

-----------------------------
 

======================================================

Смеситель «Елочка» с тройником.

«Елочка» относится к центральным смесителям с верхней камерой смешения. Это смесители настольного типа, укрепляемые на задней полочке умывальника или мойки (рис. 9). Наиболее часты утечки в той части смесителя, которая возвышается над полочкой. Вода будет стекать в щель между полочкой и стеной. Еще перед устранением утечек замажьте щель. Для этого перекройте вентиль, выкрутите маховики кранов. Когда струя из излива и течи из зазоров прекратится, вытрите полку и подождите, пока она подсохнет. Заделайте щель пластилином, замазкой или смесью олифы с порошком мела. В местах, где полочка по бокам кончается, сделайте буртики, которые будут препятствовать попаданию воды с полочки на пол. Чтобы заделка дольше не разрушалась и имела привлекательный вид, прокрасьте ее поверху белилами.

Теперь приступайте к борьбе с проступанием воды из соединений смесителя. Наиболее частая течь через накидную гайку излива из-за стертости уплотняющего резинового кольца. О способах устранения такого дефекта мы уже здесь говорили.

Смеситель «Елочка» с тройником: 1 — прокладка; 2 — стопор; 3 — гайка четырехгранная установочная; 4 — накидная гайка; 5 — поджимная гайка; 6, 10 — металлические шайбы; 7,9 — резиновые прокладки; 8 — полочка мойки или умывальника; 11 —излив; 12 — накидная гайка; 13 — разжимное пластмассовое кольцо; 14 — резиновое кольцо

Сочиться вода может и из-под втулки сальника в кранах с вращательно-поступательным движением штока. Закрутите немного втулку за грани разводным или гаечным ключом. Плоскогубцами здесь не пользуйтесь: срежете грани. Если втулка завернута до предела, то набейте сальник.

Смеситель может быть оснащен и кранами с возвратно-поступательным движением шестигранного шпинделя. Чтобы устранить течь из-под маховика, перекройте воду вентилем, снимите маховик, предварительно несколько вывернув шток. Затем выкручивайте головку. Приемы ремонта сальников здесь те же, что и резинового кольца излива.

Реже течь возникает между наружной резьбой корпуса любой вентильной головки и резьбой корпуса смесителя. Снова перекрывайте соответствующий вентиль и перематывайте уплотнение или заменяйте прокладку. Пластмассовые прокладки при многократном использовании расплющиваются, особенно при излишних усилиях, при закручивании головки крана.

Паронитовые прокладки тоже утончаются и рвутся.

Перед тем как определять причины течи под мойкой, устраните возможные поводы для капания из пространства над мойкой. После этого уберите все предметы из-под мойки, которые обычно туда ставят. Мойка на подстолье приведена на рис. 10, а схема подводки горячей и холодной воды к смесителю на рис. 11. Вооружитесь фонариком или с помощью удлинителя установите под мойкой настольную лампу.

Осмотрите и ощупайте место выше накидной гайки, то есть резьбу между поджимной и накидной гайками. Наличие там воды указывает на то, что плохо устранили течи смесителя в надмоечной части. Капающая из-под накидной гайки излива вода, скорее всего, попадает на полочку и протекает через нее. Как? В полочке мойки обычно есть четырехугольное отверстие. В него вставляется верхняя часть смесителя. Она закрепляется на полочке с помощью поджимной гайки, а уплотнение достигается установкой двух металлических шайб и двух резиновых прокладок. Бывает, что эти шайбы и прокладки меньше нужного диаметра или поставлены не по центру отверстия в полочке. Остается щель, в которую и стекает вода. Щель может возникнуть и в процессе пользования смесителем, когда открываете и закрываете головки кранов или пово-

рачиваете излив, если поджимная гайка недостаточно затянута. Можно попробовать ее довернуть, но вряд ли это приведет к успеху, так как в пространстве под мойкой чрезвычайно неудобно двигать ключом любого размера (смеситель устанавливают на снятой мойке). Лишь специальным ключом, вырезанным при помощи газовой сварки, удается иногда довернуть поджимную гайку. Результативнее устранить причину течи сверху, заделав имеющуюся щель замазкой, пластелином и т. п.

Гораздо хуже последствия при течи в зазор между накидной гайкой и тройником. Хорошо осветите это место, несколько раз протрите тряпкой. При продолжении течи перекройте вентили подачи холодной и горячей воды. Вентили могут располагаться здесь же, под мойкой, на трубах. Правда, они не всегда «держат» воду, поэтому часто приходится перекрывать вентили подачи воды к квартире. Сняв давление в квартирных трубах, открыв, например, вентильные головки, пробуйте довернуть накидную гайку. Правда, поможет лишь специально изготовленный односторонний гаечный ключ. Здесь не приводится его чертеж — нужные размеры зева ключа снимите непосредственно с накидной гайки. Но редко кто сможет изготовить ключ со сложной изогнутой рукояткой. К тому же, если сказать честно, доворачивать гайки обычно бесполезно, ибо чаще всего виновна прокладка, которая либо порвалась, либо пересохла и потрескалась. После подкручивания гайки откройте вентиля, конечно, при закрытых вентильных головках. Если вода продолжает через гайку капать, снова закройте вентиля и ключом полностью отверните накидную гайку. Снимите мойку вместе с корпусом смесителя. Подденьте отверткой или кончиком ножа старую прокладку и осторожно ее поднимите. Положите прокладку на кусок листовой резины толщиной в 3—4,5 мм. и по ней изготовьте новую прокладку. Лучше это делать просечками, но можно и кончиком острого ножа. Наметьте нужные контуры прокладки и с предельной осмотрительностью начинайте ее вырезать. Очень важно не выйти за пределы контуров, особенно внутренних. Незаметный прорез перемычки приведет к попаданию холодной воды в горячую, и наоборот, а порез наружной части снова вызовет течь через накидную гайку.

Без специального ключа, как уже говорилось, все операции с накидной гайкой на тройнике можно выполнять лишь при снятой мойке.

Для снятия мойки придется разъединить подводящие трубы. На всякий случай рядом с собой положите тряпку и поставьте таз. Если мойка чугунная, снимайте ее вдвоем и на пол кладите вверх днищем. После такой работы неразумно просто доворачивать накидную гайку. Обязательно отверните ее и проверьте состояние прокладки. При необходимости замените.

При сборке ставьте мойку на подстолье или специальный кухонный стол так, чтобы торцы разъединенных труб совпадали.

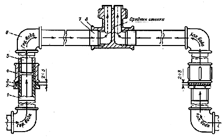
Схема подводки горячей и холодной воды к тройнику «Елочки»: 1 — подводящая трубка; 2 — контргайка; 3 — уплотнение; 4 — муфта; 5, 7 — патрубки; 6 — угольник; 8 — тройник

Предварительно подготовьте резьбы труб, на которые будут навернуты муфты. Отступив на две-три нитки от торца, наматывайте нити льна в увеличивающемся количестве по часовой стрелке, то есть в том направлении, в каком будет накручена муфта. (Понятно, что остатки прежнего уплотнения должны быть полностью сняты. В очищении канавок резьбы хорошо помогает шило.) Постепенно выворачивайте муфту, стараясь поймать те два-три витка, которые оставили без льна и которые находятся на той короткой резьбе, с которой спустили муфту при разъединении труб. Сама муфта должна идти (вращаться) от руки даже в момент схватывания витков присоединяемой трубы. Силой не злоупотребляйте — сорвете эти витки резьбы. А вот доворачивая муфту до сбега резьбы на присоединяемой трубе, можно и на инструмент приналечь

Еще раз подчеркиваем, что торцы соединяемых труб обязаны совпадать и расстояние между ними должно быть не более 1—2 мм. В противном случае слишком мало резьбы труб входит в резьбу муфты для обеспечения прочного соединения.

Доведя муфту «до тупика», подгоните к ней контргайку и наворачивайте на резьбу между муфтой и контргайкой прядку уплотнения в направлении вращения контргайки. После зажатия уплотнения контргайка должна расположиться в 3—4 мм от муфты. А до зажатия этот интервал пусть будет в 5— 6 мм.

При установке мойки старайтесь не очень перекашивать собранный смеситель, чтобы не создавать лишних деформирующих усилий в месте нахождения прокладки, из-за которых она и рвется.

Некоторые при сборке труб смазывают пряди уплотнения масляной краской, олифой и т. п. Это особенно полезно при наружной проводке труб. На открытом воздухе это себя полностью оправдывает, но что делать в доме, если трубы придется разъединять? В доме лучше обходиться без краски.

Для облегчения работы при установке «Елочки» с тройником используйте гибкие подводки.

Не сможете купить — примените две развальцованные медные трубки, стандартные муфты и бочонки. Трубную подводку кончайте вентилями для холодной и горячей воды, в которые вверните бочонки и уже на них «сажайте» гибкие подводки. Другие стороны гибких подводок вверните в тройник «Елочки» снова через бочонки.

После сборки труб открывайте вентиля и, пустив воду, внимательно ощупайте и осмотрите все соединения. Потечет — определите причину и устраняйте.

 

[Материалы] [Евроремонт] [Дача] [Ремонт быт. техники] [Мастерская]

Свои Полезные советы и предложения присылайте к нам
Обсудите свои проблемы у нас на Форуме

Design by Factory of Desires

[Сотрудничество]

Форум
---------------------------
Ремонт быт. техники

Телевизор

Холодильник
---------------------------
Электрика

Электродвигатели

Подключение люстр

Вентилятор в туалете

Электросчётчики
---------------------------
Столярные дела

Ремонт кухонного табурета

Ручные пилы

Измерение лесоматериалов

Плотницкий топор

Поперечная пила

---------------------------
Сантехника

Регулировка бачка

Смывные бачки

Замена уплотнителей в кране

Смесители

Унитаз

Пластиковые трубы.

---------------------------
Обработка стекла

Резка

Сверление

Обработка торцов
---------------------------
Полезные мелочи

Ремонт "молнии"

Удаление пятен
---------------------------
Работа с металлом

 
Термическая обработка металлов и сплавов
----------------------